生物质能作为重要的可再生能源,是国际公认的零碳可再生能源,具有绿色、低碳、清洁等特点。生物质资源来源广泛,包括农业废弃物、木材和森林废弃物、城市有机垃圾、藻类生物质以及能源作物等。生物质能通过发电、供热、供气等方式,广泛应用于工业、农业、交通、生活等多个领域,是其他可再生能源无法替代的。结合BECCS生物能源与碳捕获和储存技术,生物质能将创造负碳排放。

目前,生物质能在我国可再生能源消费总量中占比不到10%。每年若对城乡各类有机废弃物进行无害化、减量化和资源化利用,将对我国环境、能源和粮食安全发挥巨大作用。随着生物质能产业发展规模不断壮大,将会逐步改变我国农业农村生产生活方式,实现新时代城郊和县域经济绿色低碳循环可持续发展新业态,进而推动我国新型城镇化、乡村振兴战略和碳中和目标尽早实现。
2021年2月,国务院印发《国务院关于加快建立健全绿色低碳循环发展经济体系的指导意见》指出,建立健全绿色低碳循环发展经济体系,促进经济社会发展全面绿色转型,是解决我国资源环境生态问题的基础之策。在加快基础设施绿色升级方面,提出要推动能源体系绿色低碳转型,提升可再生能源利用比例,大力推动风电、光伏发电发展,因地制宜发展水能、地热能、海洋能、氢能、生物质能、光热发电。
2021年12月,国家发展改革委印发《“十四五”生物经济发展规划》提出,要坚持发挥创新在生物经济发展中的基础作用,将开展生物经济创新能力提升工程,强调紧扣支撑服务国家重大战略任务和重点工程,以推动应用和产业转化为目标,在生物基环保材料、生物质能等重点领域,布局建设产业创新中心、工程研究中心、制造业创新中心、技术创新中心、企业技术中心等共性技术平台,支撑开展关键共性技术创新和示范应用。
2023年7月,上海市人民政府印发《上海市清洁空气行动计划(2023-2025年)》提出,大力发展可再生能源,提升农作物秸秆、园林废弃物等生物质能利用力度。力争到2025年,非化石能源占能源消费总量比重达到20%,光伏装机、风电装机、生物质能装机分别达到407、262、84万千瓦。加大市外非化石能源清洁电力引入力度。持续推进粮油作物秸秆和蔬菜等种植业废弃物资源化利用,严禁露天焚烧。到2025年,秸秆综合利用率达到98%左右。
随着奉贤区产业规划及工业快速发展,项目投资规模不断扩大,项目建设单位对投资环境要求越来越高,供热工程(尤其是工业蒸汽需求)愈发重要。现今外部环境发生较大变化,国际能源市场价格居高不下,众多中小客户利用天然气直接获取热源蒸汽成本高昂,制约了社会经济快速发展。上海华电奉贤热电有限公司为满足工业园区建设发展需要,需要增加适当产能。
项目建设单位计划与上海华电奉贤热电有限公司合作,在奉浦大桥附近投资建设生物质再生能源耦合项目,蒸汽耦合并入上海华电奉贤热电有限公司蒸汽热源管网。项目既可改善投资环境,又可产生节约能源、降低热源成本、提高供热质量等综合效益。
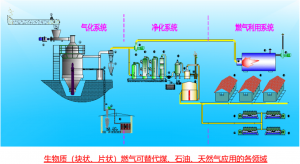
项目以生物质为燃料,环保清洁,能够推动能源循环再生优化利用,提高节能水平,着力推进能源绿色低碳转型,提升可再生能源高效清洁低碳利用,符合2022年10月上海市五委一局印发的《上海市科技支撑碳达峰碳中和实施方案》,符合国家能源局、生态环境部、农业农村部、国家乡村振兴局联合印发的《关于转发组织开展农村能源革命试点县建设的通知》。
报告通过详尽的实地调研和数据论证,从项目所处的社会经济和产业背景出发,分析宏观政策环境对项目建设实施的引导作用、社会经济产业环境对项目市场需求的支撑作用以及项目建设的重要意义和紧迫性。
根据对社会、经济、环境等方面影响的分析论证,生物质能是实现我国生态环境保护、建设美丽中国、能源革命、脱贫攻坚与污染防治等国家重大战略的重要途径,循环经济是我国积极应对气候变化、参与环境治理、实现2030年二氧化碳排放达峰和2060年碳中和目标的重要手段,项目符合十四五规划生态文明建设思想,符合国家、上海市和奉贤区关于低碳经济发展的相关政策,有利于扩大绿色低碳科技供给,有利于稳步推进以科技进步为支撑的绿色低碳循环发展经济体系建设,经济和社会效益极为突出。
项目选址合理,规划科学,资金来源可靠,总体开发方案切实可行。
因此,项目的投资建设是十分必要的,是非常可行的。
